你手里的可乐,可能来自一条每小时能灌装上万瓶的超级生产线。以某饮料工厂的吹灌一体机为例,单机每小时可稳定产出数万瓶,几乎决定着整条产线的节拍与交付能力。
但在高速运转的饮料生产线上,产能越大,风险往往也越集中。像这样高速运转的设备一旦关键电机突发故障,整条产线将瞬间陷入停滞,导致生产计划中断、订单延误,引发连锁损失
现在,你不用再担心生产线会突然罢工了。近期,某饮料头部企业与菲尼克斯电气合作交出了一份高分数字化答卷,从事后维修转向事前预防,实现故障的精准预测与主动干预。

该企业在杭州2条产线、合肥2条产线、南宁1条产线中都部署了吹灌一体机,每条产线需数台电机协同运转,任何单点故障都可能引发整线停机。更大的挑战在于,吹灌机并非单一工况的设备:不同瓶型、不同容量、不同配方与灌装节拍,对应着多种运行模式和频繁切换的工艺参数,且长期处于高速、变工况的复杂运行状态。电机、轴承、传动系统的负载随工艺变化不断波动,使得故障征兆往往被正常工艺波动所掩盖。
在这样的场景下,依赖人工经验或简单阈值的传统监测手段很难奏效,工厂需要一套能够“听懂设备声音”的智能系统,在故障发生前捕捉异常征兆,实现预测性维护。


旋转式吹灌一体机,产能数万瓶/h
![]()
菲尼克斯电气基于MLnext的预测性维护解决方案并未采用简单加装硬件传感器的传统路径,而是融合工业AI应用能力,打造了一套软硬结合、以算法为核心的预测性维护方案,为用户多变的工艺现场量身定做,提供异常检测的慧眼。


以工业级边缘设备为核心,内置预编程数采与通讯程序,可快速对接线体设备,保障传输安全、稳定,再经补齐、清洗与整合处理,解决数据碎片化与噪声问题,为后续分析提供高质量数据基础。

(保证数据质量,避免“垃圾进,垃圾出”)

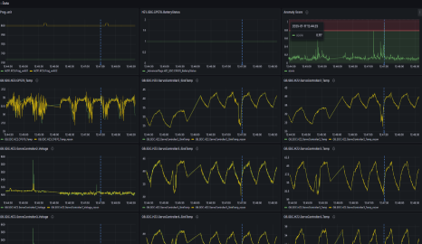
利用数字化工具,对设备变量进行深度相关性分析,精准掌握设备在不同生产负载、工艺参数下的历史运行规律,影响电机健康的关键特征参数。



基于自研的MLnext算法,针对整条伺服系统,构建了分工况预测性维护模型,单模型覆盖产线7台伺服电机及配套控制系统。
区别于传统孤立式设备监测,神经网络模型的核心优势在于可整合多维度运行数据开展系统级关联分析,能够精准识别不同生产节奏、不同产品规格下的设备正常运行基线与早期异常特征。

(分工况模型训练)

(提供拟合曲线、异常指标排名、异常次数统计)

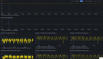
开发直观的上位机界面,将算法结论转化为可执行的洞察:实时健康评分、预警信息、维护建议一目了然,指导维护团队精准制定维保计划,变“被动抢险”为“主动保养”。



从“未知停摆”到“可知可控”,该项目的实施,为高速消费品生产线维护带来了根本性转变:

凭借方案的卓越落地成效与长期稳定的技术支撑,我们赢得了该客户的深度认可,客户更表达了持续深化合作的强烈意愿,期望与我们携手推进更多产线设备数字化升级,共同探索智能制造新空间。
预测性维护不再是概念,而是可落地、可量产的数字化能力。菲尼克斯电气凭借其从数据获取、分析工具到AI平台的全栈数字化解决方案,正帮助越来越多的制造企业,让关键设备“开口说话”。








共0条 [查看全部] 网友评论